Uncovery
Uncovery est une start-up française en cybersécurité spécialisée dans la gestion de la surface d’attaque (EASM – External Attack Surface Management) créée en mars 2021.
30%
Visibilité supplémentaire sur les actifs exposés
6H
Temps moyen pour cartographier un grand groupe
+ 200
Plus de 200 clients tous les ans (grands groupes, OIV, ETI/PME, ministères, collectivités territoriales…)
Enjeux
La transformation numérique des organisations entraîne un manque de contrôle sur les actifs exposés sur Internet qui profite aux pirates.
Uncovery aide les acteurs des secteurs public et privé à maîtriser leur exposition en utilisant les méthodologies offensives.
Pour cela, Uncovery fournit un produit SaaS 100% automatisée qui permet d’obtenir une grande visibilité sur les actifs exposés sur Internet et de connaître leur niveau de risque afin de se prémunir des cybermenaces.
Issue de 5 années de R&D, notre plateforme a automatisé et industrialisé les différentes étapes réalisées par un attaquant lors de sa phase de reconnaissance, le tout étant piloté par des algorithmes reposant sur les dernières technologies.
Approche
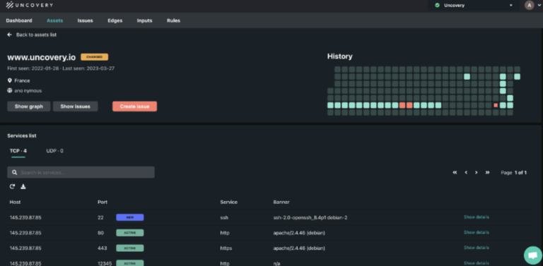
Identification & Surveillance
- Cartographie de l’exposition en quelques heures
- Mise à jour en continu de l’inventaire
- Notification en cas d’évolution d’un actif
- Retour sur l’exposition à une date antérieure
Analyse & Pilotage
- Découvrir, évaluer et mitiger les actifs exploitables pour un attaquant
- Valider vos actifs assimilés à Shadow IT Corporate
Reporting & Intégration
- Tableau de bord avec des indicateurs clairs
- API & exports
- Connecteurs vers les outils/solutions traditionnels : SIEM, ticketing, scan
Gestion des risques liés aux tiers – Cyber Security Rating
- Fusion-acquisition
- Procéder à une vérification préalable de la cybersécurité dans le cadre d’acquisitions en cours ou passées.
- Accélérer l’intégration des actifs acquis ou surveiller la réussite du décommissionnement des actifs cédés
- Supply Chain / DORA
- Identifier et évaluer les menaces qui pèsent sur la sécurité des principaux fournisseurs afin d’améliorer la visibilité et de renforcer les contrats en mettant en évidence les risques potentiels .
- Conformité réglementaire
 
				 
				




 
								